* ok + testu ok * Feature #722 - Add a minimum opening degree for valve regulation * Feature #722 - Add a minimum opening degree for valve regulation --------- Co-authored-by: Jean-Marc Collin <jean-marc.collin-extern@renault.com>
This thermostat integration aims to greatly simplify your heating management automations. Since all typical heating events (nobody home?, activity detected in a room?, window open?, power load shedding?), are natively managed by the thermostat, you don’t need to deal with complicated scripts and automations to manage your thermostats. ;-).
This custom component for Home Assistant is an upgrade and a complete rewrite of the "Awesome thermostat" component (see Github) with added features.
What's new?
- Release 6.8:
Added a new regulation method for
over_climatetype Versatile Thermostats. This method, called 'Direct control of valve', allows direct control of a TRV valve and optionally a calibration offset for the internal thermometer of your TRV. This new method has been tested with Sonoff TRVZB and generalized for other TRV types whose valves can be directly controlled vianumberentities.More information here and here.
- Documentation overhaul:
With all the developments since the start of the integration, the documentation needed a major reorganization, which has been completed in this version. All feedback on this new organization is welcome.
🍻 Thanks for the beers buymecoffee 🍻
A big thank you to all my beer sponsors for their donations and encouragements. It means a lot to me and motivates me to keep going! If this integration has saved you money, buy me a beer in return; I would greatly appreciate it!
Glossary
VTherm: Versatile Thermostat as referred to in this document
TRV: Thermostatic Radiator Valve equipped with a valve. The valve opens or closes to allow hot water to pass.
AC: Air Conditioning. An AC device cools instead of heats. Temperatures are reversed: Eco is warmer than Comfort, which is warmer than Boost. The algorithms take this information into account.
Documentation
The documentation is now divided into several pages for easier reading and searching:
- Introduction,
- Choosing a VTherm type,
- Basic attributes
- Configuring a VTherm on a
switch - Configuring a VTherm on a
climate - Configuring a VTherm on a valve
- Presets
- Window management
- Presence management
- Motion management
- Power management
- Auto start and stop
- Centralized control of all VTherms
- Central heating control
- Advanced aspects, security mode
- Self-regulation
- Tuning examples
- Algorithms
- Reference documentation
- Tuning examples
- Troubleshooting
- Release notes
Some results
Temperature stability around the target configured by preset:
On/off cycles calculated by the integration (over_climate):

Regulation with an over_switch
See the component's code [below]
Strong regulation in over_climate
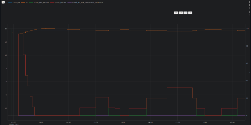
Regulation with direct valve control in over_climate
Enjoy!
Contributions are welcome!
If you wish to contribute, please read the contribution guidelines.




