6.7 KiB
Cette intégration de thermostat vise à simplifier considérablement vos automatisations autour de la gestion du chauffage. Parce que tous les événements autour du chauffage classiques sont gérés nativement par le thermostat (personne à la maison ?, activité détectée dans une pièce ?, fenêtre ouverte ?, délestage de puissance ?), vous n'avez pas à vous encombrer de scripts et d'automatismes compliqués pour gérer vos thermostats. ;-).
Ce composant personnalisé pour Home Assistant est une mise à niveau et une réécriture complète du composant "Awesome thermostat" (voir Github) avec l'ajout de fonctionnalités.
Quoi de neuf ?
- Release 7.2:
Prise en compte native des équipements pilotable via une entité de type
select(ouinput_select) ouclimatepour des VTherm de typeover_switch. Cette évolution rend obsolète, la création de switch virtuels pour l'intégration des Nodon ou Heaty ou eCosy ... etc. Plus d'informations ici.Lien vers la documentation : cette version 7.2 expérimente des liens vers la documentation depuis les pages de configuration. Le lien est accessible via l'icone
. Elle est expérimentée sur la page de configuration des sous-jacents des VTherm
over_switch.
🍻 Merci pour les bières buymecoffee 🍻
Un grand merci à tous mes fournisseurs de bières pour leurs dons et leurs encouragments. Ca me fait très plaisir et ça m'encourage à continuer ! Si cette intégration vous a fait économiser, payez moi une p'tite bière en retour, j'en vous en serais très reconnaissant !
Glossaire
VTherm : Versatile Thermostat dans la suite de ce document
TRV : tête thermostatique équipée d'une vanne. La vanne s'ouvre ou se ferme permettant le passage de l'eau chaude
AC : Air conditionné. Un équipement est AC si il fait du froid. Les températures sont alors inversées : Eco est plus chaud que Confort qui est plus chaud que Boost. Les algorithmes tiennent compte de cette information.
EMA : Exponential Moving Average. Utilisé pour lisser les mesures de températures de capteur. Elle correspond à une moyenne glissante de la température de la pièce. Elle est utilisée pour calculer la pente de la courbe de température (slope) qui serait trop instable sur la courbe brute.
slope : la pente de la courbe de température. Elle est mesurée en °(C ou K)/h. Elle est positive si la température augmente et négative si elle diminue. Cette pente est calculée sur l'EMA
PAC : Pompe à chaleur
Documentation
La documentation est maintenant découpée en plusieurs pages pour faciliter la lecture et la recherche d'informations :
- présentation,
- Installation,
- choisir un type de VTherm,
- les attributs de base
- configurer un VTherm sur un
switch - configurer un VTherm sur un
climate - configurer un VTherm sur une vanne
- les pré-régages (preset)
- la gestion des ouvertures
- la gestion de la présence
- la gestion de mouvement
- la gestion de la puissance
- l'auto start and stop
- la contrôle centralisé de tous vos VTherms
- la commande du chauffage central
- aspects avancés, mode sécurité
- l'auto-régulation
- exemples de réglages
- les différents algorithmes
- documentation de référence
- exemple de réglages
- dépannage
- notes de version
Quelques résultats
Stabilité de la température autour de la cible configurée par preset:
Cycle de marche/arrêt calculé par l'intégration (over_climate):

Régulation avec un over_switch
Voir le code de ce composant [ci-dessous]
Regulation forte en over_climate
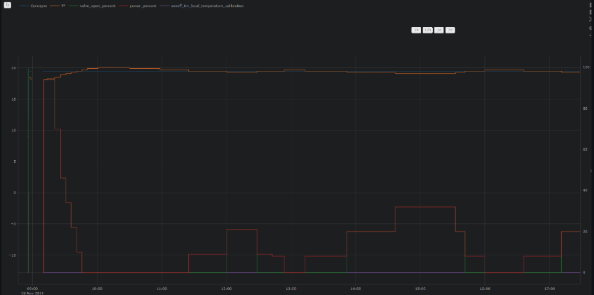
Regulation avec contrôle direct de la vanne en over_climate
Enjoy !
Les contributions sont les bienvenues !
Si vous souhaitez contribuer, veuillez lire les directives de contribution




