6.2 KiB
Cette intégration de thermostat vise à simplifier considérablement vos automatisations autour de la gestion du chauffage. Parce que tous les événements autour du chauffage classiques sont gérés nativement par le thermostat (personne à la maison ?, activité détectée dans une pièce ?, fenêtre ouverte ?, délestage de puissance ?), vous n'avez pas à vous encombrer de scripts et d'automatismes compliqués pour gérer vos thermostats. ;-).
Ce composant personnalisé pour Home Assistant est une mise à niveau et une réécriture complète du composant "Awesome thermostat" (voir Github) avec l'ajout de fonctionnalités.
Quoi de neuf ?
- Release 6.8:
Ajout d'une nouvelle méthode de régulation pour les Versatile Thermostat de type
over_climate. Cette méthode nommée 'Contrôle direct de la vanne' permet de contrôler directement la vanne d'un TRV et éventuellement un décalage pour calibrer le thermomètre interne de votre TRV. Cette nouvelle méthode a été testée avec des Sonoff TRVZB et généralisée pour d'autre type de TRV pour lesquels la vanne est directement commandable via des entités de typenumber.Plus d'informations ici et ici.
- Refonte de la documentation:
Avec toutes les évolutions réalisées depuis le début de l'intégration, la documentation nécessitait une profonde re-organisation, c'est chose faite sur cette version. Tous vos retours sur cette nouvelle organisation seront les bienvenus.
🍻 Merci pour les bières buymecoffee 🍻
Un grand merci à tous mes fournisseurs de bières pour leurs dons et leurs encouragments. Ca me fait très plaisir et ça m'encourage à continuer ! Si cette intégration vous a fait économiser, payez moi une p'tite bière en retour, j'en vous en serais très reconnaissant !
Glossaire
VTherm : Versatile Thermostat dans la suite de ce document
TRV : tête thermostatique équipée d'une vanne. La vanne s'ouvre ou se ferme permettant le passage de l'eau chaude
AC : Air conditionné. Un équipement est AC si il fait du froid. Les températures sont alors inversées : Eco est plus chaud que Confort qui est plus chaud que Boost. Les algorithmes tiennent compte de cette information.
Documentation
La documentation est maintenant découpée en plusieurs pages pour faciliter la lecture et la recherche d'informations :
- présentation,
- choisir un type de VTherm,
- les attributs de base
- configurer un VTherm sur un
switch - configurer un VTherm sur un
climate - configurer un VTherm sur une vanne
- les pré-régages (preset)
- la gestion des ouvertures
- la gestion de la présence
- la gestion de mouvement
- la gestion de la puissance
- l'auto start and stop
- la contrôle centralisé de tous vos VTherms
- la commande du chauffage central
- aspects avancés, mode sécurité
- l'auto-régulation
- exemples de réglages
- les différents algorithmes
- documentation de référence
- exemple de réglages
- dépannage
- notes de version
Quelques résultats
Stabilité de la température autour de la cible configurée par preset:
Cycle de marche/arrêt calculé par l'intégration (over_climate):

Régulation avec un over_switch
Voir le code de ce composant [ci-dessous]
Regulation forte en over_climate
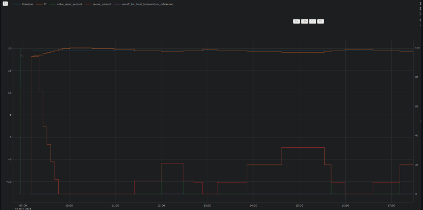
Regulation avec contrôle direct de la vanne en over_climate
Enjoy !
Les contributions sont les bienvenues !
Si vous souhaitez contribuer, veuillez lire les directives de contribution




