* Remove windows_bypass state from unrecorded * Recover bypass_state
This thermostat integration aims to greatly simplify your heating management automations. Since all typical heating events (nobody home?, activity detected in a room?, window open?, power load shedding?), are natively managed by the thermostat, you don’t need to deal with complicated scripts and automations to manage your thermostats. ;-).
This custom component for Home Assistant is an upgrade and a complete rewrite of the "Awesome thermostat" component (see Github) with added features.
What's new?
What's New?
- Release 7.2:
Native support for devices controlled via a
select(orinput_select) orclimateentity for VTherm of typeover_switch. This update makes the creation of virtual switches obsolete for integrating Nodon, Heaty, eCosy, etc. More information here.Documentation links: Version 7.2 introduces experimental links to the documentation from the configuration pages. The link is accessible via the icon
. This feature is currently tested on some configuration pages.
🍻 Thanks for the beers buymecoffee 🍻
A big thank you to all my beer sponsors for their donations and encouragements. It means a lot to me and motivates me to keep going! If this integration has saved you money, buy me a beer in return; I would greatly appreciate it!
Glossary
VTherm: Versatile Thermostat as referred to in this document
TRV: Thermostatic Radiator Valve equipped with a valve. The valve opens or closes to allow hot water to pass.
AC: Air Conditioning. An AC device cools instead of heats. Temperatures are reversed: Eco is warmer than Comfort, which is warmer than Boost. The algorithms take this information into account.
EMA: Exponential Moving Average. Used to smooth sensor temperature measurements. It represents a moving average of the room's temperature and is used to calculate the slope of the temperature curve, which would be too unstable on the raw data.
slope: The slope of the temperature curve, measured in ° (C or K)/h. It is positive when the temperature increases and negative when it decreases. This slope is calculated based on the EMA.
PAC: Heat pump
HA: Home Assistant
underlying: the device controlled by VTherm
Documentation
The documentation is now divided into several pages for easier reading and searching:
- Introduction,
- Installation,
- Démarrage rapide
- Choosing a VTherm type,
- Basic attributes
- Configuring a VTherm on a
switch - Configuring a VTherm on a
climate - Configuring a VTherm on a valve
- Presets
- Window management
- Presence management
- Motion management
- Power management
- Auto start and stop
- Centralized control of all VTherms
- Central heating control
- Advanced aspects, security mode
- Self-regulation
- Tuning examples
- Algorithms
- Reference documentation
- Tuning examples
- Troubleshooting
- Release notes
Some results
Temperature stability around the target configured by preset:
On/off cycles calculated by the integration (over_climate):

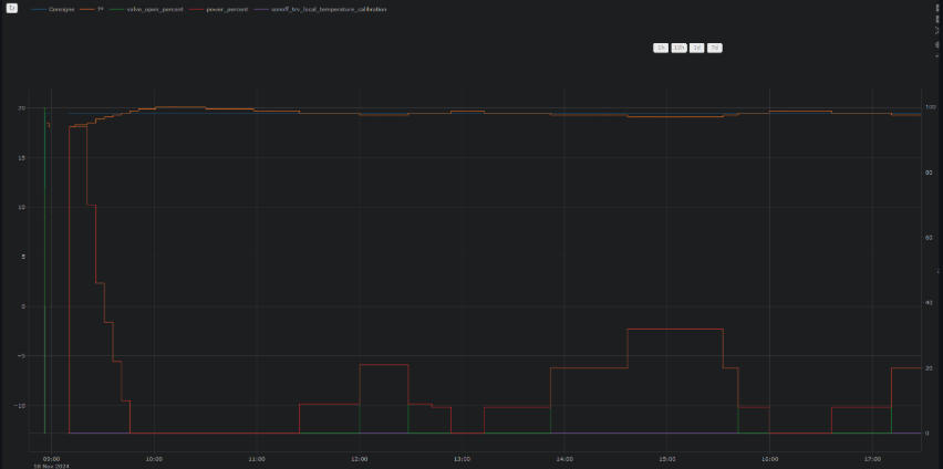
Regulation with an over_switch
See the component's code [below]
Strong regulation in over_climate
Regulation with direct valve control in over_climate
Enjoy!
Contributions are welcome!
If you wish to contribute, please read the contribution guidelines.




