Jean-Marc Collin 0a13b8087d Release
2025-01-12 09:37:01 +00:00
2024-07-17 06:50:01 +00:00
2025-01-12 09:37:01 +00:00
2025-01-11 21:24:47 +00:00
2024-12-08 11:00:13 +00:00
2023-10-21 23:51:50 +02:00
2023-10-21 23:51:50 +02:00
2023-10-21 23:51:50 +02:00
2025-01-01 16:30:18 +01:00
2022-12-27 10:48:14 +01:00
2024-12-31 19:35:26 +01:00
2023-10-21 23:51:50 +02:00

GitHub Release GitHub Activity License hacs BuyMeCoffee

En|Fr Tip

Tip This thermostat integration aims to greatly simplify your heating management automations. Since all typical heating events (nobody home?, activity detected in a room?, window open?, power load shedding?), are natively managed by the thermostat, you dont need to deal with complicated scripts and automations to manage your thermostats. ;-).

This custom component for Home Assistant is an upgrade and a complete rewrite of the "Awesome thermostat" component (see Github) with added features.

What's new?

New

  • Release 6.8:

Added a new regulation method for over_climate type Versatile Thermostats. This method, called 'Direct control of valve', allows direct control of a TRV valve and optionally a calibration offset for the internal thermometer of your TRV. This new method has been tested with Sonoff TRVZB and generalized for other TRV types whose valves can be directly controlled via number entities.

More information here and here.

  • Documentation overhaul:

With all the developments since the start of the integration, the documentation needed a major reorganization, which has been completed in this version. All feedback on this new organization is welcome.

🍻 Thanks for the beers buymecoffee 🍻

A big thank you to all my beer sponsors for their donations and encouragements. It means a lot to me and motivates me to keep going! If this integration has saved you money, buy me a beer in return; I would greatly appreciate it!

Glossary

VTherm: Versatile Thermostat as referred to in this document

TRV: Thermostatic Radiator Valve equipped with a valve. The valve opens or closes to allow hot water to pass.

AC: Air Conditioning. An AC device cools instead of heats. Temperatures are reversed: Eco is warmer than Comfort, which is warmer than Boost. The algorithms take this information into account.

Documentation

The documentation is now divided into several pages for easier reading and searching:

  1. Introduction,
  2. Installation,
  3. Choosing a VTherm type,
  4. Basic attributes
  5. Configuring a VTherm on a switch
  6. Configuring a VTherm on a climate
  7. Configuring a VTherm on a valve
  8. Presets
  9. Window management
  10. Presence management
  11. Motion management
  12. Power management
  13. Auto start and stop
  14. Centralized control of all VTherms
  15. Central heating control
  16. Advanced aspects, security mode
  17. Self-regulation
  18. Tuning examples
  19. Algorithms
  20. Reference documentation
  21. Tuning examples
  22. Troubleshooting
  23. Release notes

Some results

Temperature stability around the target configured by preset:

image

On/off cycles calculated by the integration (over_climate): image

Regulation with an over_switch

image

See the component's code [below]

Strong regulation in over_climate

image

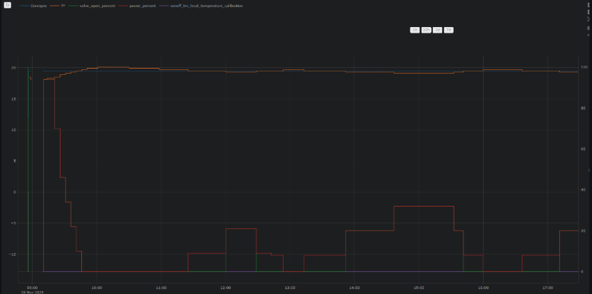
Regulation with direct valve control in over_climate

image

Enjoy!

Contributions are welcome!

If you wish to contribute, please read the contribution guidelines.


S
Description
No description provided
Readme MIT 7.1 MiB
Languages
Python 99.8%
Shell 0.2%